🐧

Linux便利ツール2022

Linuxでよりよい生活を送るためのツール群の紹介

取り上げる内容は概ね以下のリストにあたる(GitHubにリポジトリがあるもののみ)。随時更新する。

haxibami's list / Linux tools
Linux awesomes
github.com

システム

booster

Go製の高速なinitramfsジェネレータ。YAMLで設定を書く。

/etc/booster.yaml
modules_force_load: amdgpu

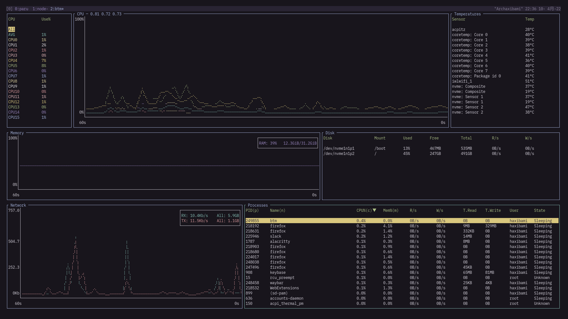
bottom

Rust製のプロセス監視ツール。BashtopやGoTopよりシンプルだが、必要十分。

「topの逆で、bottom」というネーミング
「topの逆で、bottom」というネーミング

howdy / fprintd

libfprint / fprintd · GitLab
D-Bus service to access fingerprint readers
gitlab.freedesktop.org

LinuxでもWindows Hello(みたいなことができる)。赤外線カメラか指紋リーダーさえ付いていれば、howdy / fprintdをセットアップすることで、ログイン時やsudo実行時に生体認証が使える。

注意点

howdy / fprintdによる認証はパスワードを完全に代替するものではないしたがって、ログイン時にこれらを利用すると、パスワードによって暗号化されたキーリングは解錠されないこれを避けたい場合、生体認証はsudo用のみ設定することをおすすめする。

さらにリモートログインのことも考慮すると、sudo時に一旦通常通りパスワードを訊ねて、入力が空文字列であった場合のみ生体認証へ移行するのが望ましい。このための設定は以下のようになる

/etc/pam.d/sudo
#%PAM-1.0
auth sufficient pam_unix.so try_first_pass likeauth nullok
auth sufficient pam_python.so /lib/security/howdy/pam.py
auth sufficient pam_fprintd.so
auth include system-auth
account include system-auth
session include system-auth

デスクトップ・ディスプレイ

lightdm-webkit2-theme-reactive

モダンなLightDM用テーマ。1

Arch Linux-chan
Arch Linux-chan

ddccontrol

外部モニタの輝度・RGB比を操作できるツール。下みたいな力技ができたりする。

~/.config/sway/config
# brightness controls (requires non-root access to i2c devices)
bindsym $mod+F5 exec ddccontrol -f -r 0x10 -W -5 dev:/dev/i2c-1 | grep Brightness | cut -d "/" -f 2 | tee $WOBSOCK
bindsym $mod+F6 exec ddccontrol -f -r 0x10 -W +5 dev:/dev/i2c-1 | grep Brightness | cut -d "/" -f 2 | tee $WOBSOCK

Weylus

ブラウザ経由で書き描画を受け付ける面白いディスプレイサーバー(?)。筆圧も感知するようなので、タブレットが余っている人はおもちゃにできる。

ファイル

onedriver

Go製のOneDriveクライアント。

google-drive-ocamlfuse

OCaml製のGoogle Driveクライアント。これがなければLinuxラップトップで大学生活を営むのは難しかったかもしれない。

小さなファイルの同期にややボトルネックがあるが、それほど困らない。

クラウドストレージたち
クラウドストレージたち

メディア

yt-dlp

みんな大好きyoutube-dl改良版。ブラウザのCookieを利用した認証等が追加されている。

Terminal window
yt-dlp https://example.com/user/movie/view --cookies-from-browser chrome

playerctl

音声・映像の再生をコマンドラインから制御するツール。ターミナルから操作するだけでも便利だが、キーバインドを設定すると真価を発揮する。とえばSwayの場合:

~/.config/sway/config
bindsym $mod+comma exec playerctl previous
bindsym $mod+period exec playerctl play-pause
bindsym $mod+slash exec playerctl next
bindsym $mod+shift+comma exec playerctl --player playerctld position -10
bindsym $mod+shift+slash exec playerctl --player playerctld position +10

この使用感に慣れてしまうと、もう二度とウィンドウを切り替えてマウスで再生ボタンを押す気にはならない。

PipeWire

PipeWire
PipeWire: Audio and Video on Linux
pipewire.org

PipeWire is a project that aims to greatly improve handling of audio and video under Linux.

PipeWireはpipewire-pulsepipewire-alsapipewire-jackよってPulseAudio、ALSA、Jackをそれぞれ代替するほか、Wayland環境では画面共有・画面録画(WebRTC、OBS)にも使用される2

WirePlumber

PipeWire / wireplumber · GitLab
Session / policy manager implementation for PipeWire
gitlab.freedesktop.org

Luaで設定を書けるPipeWireのセッションマネージャ。とえばデバイスの表示名を変えるには

~/.config/wireplumber/main.lua.d/51-headset-in-rename.lua
rule = {
matches = {
{
{ 'node.name', 'matches', 'alsa_input.pci-0000_00_1f.3.analog-stereo' },
},
},
apply_properties = {
['node.nick'] = 'Headset_input',
},
}
table.insert(alsa_monitor.rules, rule)

EasyEffects

PipeWire 向けのサウンドエフェクトツール。イコライザーとかいろいろ。

イコライザー
イコライザー

systemdを使う場合、以下のように自動で起動できる。

~/.config/systemd/user/easyeffects.service
[Unit]
Description=easyeffects daemon
PartOf=graphical-session.target
After=graphical-session.target
[Service]
Environment="G_MESSAGES_DEBUG=easyeffects"
ExecStart=/usr/bin/easyeffects --gapplication-service
Restart=on-failure
[Install]
WantedBy=graphical-session.target

AutoEq

様々なヘッドホン・イヤホンの特性を測定し、機器ごとにもっともニュートラルな出力ができるイコライザー設定を生成するプロジェクト。もっぱらリポジトリ内のresults以下に蓄積された計測結果を利用するのが便利だ。前述のEasyEffectsに.txtファイルを読み込ませることで使える。

noise-suppression-for-voice

マイク用のノイズ抑制プラグイン。タイプ音・呼吸音などを除去してくれる。

/etc/pipewire/filter-chain/source-rnnoise.conf
context.modules = [
{ name = libpipewire-module-filter-chain
args = {
node.description = "Noise Canceling source"
media.name = "Noise Canceling source"
filter.graph = {
nodes = [
{
type = ladspa
name = rnnoise
plugin = /usr/lib/ladspa/librnnoise_ladspa.so
label = noise_suppressor_stereo
control = {
"VAD Threshold (%)" 50.0
}
}
]
}
audio.position = [ FL FR ]
capture.props = {
node.name = "effect_input.rnnoise"
node.passive = true
}
playback.props = {
node.name = "effect_output.rnnoise"
media.class = Audio/Source
}
}
}
]

wpctl

WirePlumberの操作ツール。現在の音量等の情報を取り出せる。

Terminal window
> wpctl get-volume @DEFAULT_SINK@
Volume: 0.50

入力関連

fcitx5-mozc-ut

mozcの辞書強化版。地名・人名・キャラクター・ネットスラングに比較的強く、Windows版Google日本語入力の水準に近い。

rofimoji

rofi / wofi等のランチャーを利用する絵文字パレット。

apple-emoji-linux

Appleスタイルの絵文字をLinuxで使えるようにするパッケージ。

libinput-gestures

libinput拡張し、タッチパッドの三・四本指スワイプに任意のコマンドを割り当てられるようにするツール。ブラウザバックとか、ワークスペースの切り替えとか。主にノートPCで便利。

~/.config/libinput-gestures.conf
gesture: swipe right 3 ~/.config/libinput-gestures/gestures backward
gesture: swipe left 3 ~/.config/libinput-gestures/gestures forward
gesture: swipe right 4 swaymsg workspace prev
gesture: swipe left 4 swaymsg workspace next
~/.config/libinput-gestures/gestures
#!/bin/sh
case "$@" in
forward )
echo "Forward" >> /tmp/gestures.log
swaymsg seat seat0 cursor press BTN_EXTRA
swaymsg seat seat0 cursor release BTN_EXTRA
;;
backward )
echo "Backward" >> /tmp/gestures.log
swaymsg seat seat0 cursor press BTN_SIDE
swaymsg seat seat0 cursor release BTN_SIDE
;;
esac

その

meteo-qt

システムトレイに常駐し、天気予報を通知するアプリ。

天気予報
天気予報

  1. 壁紙はPixiv - Ravioliより。CC BY 4.0 ライセンス

  2. Tips: 現状、GNOME以外のWayland環境ではちょっと工夫しないとZoomアプリでの画面共有が行えないが、このPipeWireとブラウザ版Zoom を利用することで制限を回避できる。ブラウザ版Zoomの利用にはこの拡張機能有用。